船舶行業是制造業的典型標桿,是國民經濟中的重要組成部分,它不僅為海洋資源的開發提供了裝備,也為世界貿易提供了必需的平臺。船舶行業是一個龐大的社會系統工程,其牽涉面廣、關聯度大、國際互通性要求高、帶動性強,無論從產業的科技含量、產業鏈復雜程度、零部件數量、安全性要求、質量缺陷容忍、產業發展變化、國際認可等方面都是制造業最具綜合性的代表。
中船互聯做為海洋科技工業領域最具影響力的信息科技公司,致力于打造自主、安全、可控的高端專用裝備工業互聯網平臺(“船海智云”),構建互聯生態,共生共贏。公司著力瞄準工業互聯網、智能制造、船用信息化三大業務發展方向。其中,工業互聯網業務主要是基于工業互聯網平臺,實現產業鏈高效協同,要素資源集聚共享、優化配置,全面建立優勢互補、合作共贏的開放型產業生態體系;智能制造業務主要是發展智能制造頂層設計、系統集成、解決方案業務,助力船企實現智能制造轉型,提升企業核心競爭力。
一. 項目簡介
船舶建造過程中非標件貫穿船舶建造全過程,其涉及的品種多、標準化程度低、物量大,不同船廠根據自身的特點和規格訂造的需求大,導致船舶物流管理難度增大。當前傳統的非標件入庫管理、識別以及清點,基本是通過人工的方式進行,不僅成本高、效率低,甚至造成船舶企業信息流通不暢、物流、生產相脫節的現象發生。
通過項目實施,完成非標件管理業務流程的優化,滿足智能化倉儲和物流管理模式需求,面向船舶建造從非標件從外委制作、訂單結算、倉庫入庫、出庫、配送到生產現場的典型業務流程,依據船舶產品的設計要求、工程計劃要求及成本控制要求等,按照廠區布局、制造過程和工藝流程實現非標件在船廠內部、倉庫與作業區域及各不同作業階段之間的流動,掌握每一個物流環節,結合通暢的數據流、無縫銜接、完整的全局考量,最終實現船舶建造物流的全面智能化升級;通過實際應用,提升船舶非標件件智能物流水平,提高建造過程中配送與建造效率,開展非標件管理系統應用研發,通過信息化手段實現倉儲資源信息的采集,數據的分析、預警、預判等,監控倉儲物資資源的分布存儲情況、倉儲資源利用情況,輔助進行物資采購計劃、倉儲資源調配決策;實現船舶非標件制作和采購完成后的舾裝集配管理,對船舶非標件物流各個環節合理有效地計劃、組織、控制和調整。
二、項目實施概況
1. 總體架構和主要內容
通過船舶行業標識解析二級節點平臺統一分配供需雙方所要物資標識,開展船舶非標件生產管理系統建設,以“采銷協同”服務方式為制造商、分包商、供應商等提供的價值鏈協同云服務,基于可視化的交互協作,用于船舶生產過程中所需的物資采銷流程,通過“船海智云”供應鏈協同服務,實現合格供應商的選擇、配送全過程監控并結合企業應用服務所產生的數據,最終打通供應鏈企業與上下游在計劃、采購、訂單履行、庫存等核心信息流,有效控制庫存,滿足柔性生產的要求,進而提升整體產業鏈的柔性化水平,推動供給側改革與智能制造的進程。項目總體架構圖如下所示:

圖 1 船舶非標件管理系統架構圖
2. 具體應用場景和應用模式(船舶非標件管理系統)
通過建設船舶非標件管理系統,在船舶企業內部,以非標件生產計劃為主線,整合設計、制造各環節、各部門,實現研發設計、生產制造等的協同。在供應鏈條上,通過執行計劃監控、經營項目監控、經營指標數據監控等,提前做出風險防控,建立具備貨品調配、網絡組織、快速保障、響應及時等特點的運營服務鏈。
本系統應用結合標識解析二級節點進行構建,主要包含標識管理、分交單管理、成品賦碼、決策看板、生產計劃管理、經營項目管理、統計分析、審批管理及系統管理等內容,具體功能如下圖所示:

圖 2 船舶非標件管理系統功能結構圖
(1)標識解析二級節點
二級節點通過部署智能分布式標識系統(Intelligent Distributed Identifier System)為船舶行業提供注冊、解析、應用及監測功能,讓企業用戶通過接入二級節點實現標識注冊、標識解析到標識管理的一站式服務體驗。二級節點架構圖如上圖,標識注冊功能由注冊子系統和分配子系統實現,包含對標識的注冊、刪除、修改等管理操作,以及查詢操作,基于區塊鏈技術建立注冊認證模式,形成去中心化的信任機制;業務綜合管理子系統支撐二級節點業務開展財務管理、統計分析以及提供統一的服務入口功能;標識解析監測子系統兼具訪問控制與隱私保護機制,通過安全技術與監測分析手段保障標識解析節點的安全、穩定、高效運行,其系統截圖如下所示:

圖 3 標識解析二級節點界面截圖
(2)非標件賦碼管理
? 分交單管理
分交單管理模塊包含非標件的流入、分流、流出環節。流入環節編制采購任務包、自制件任務包,實現流入環節的托盤化管理,將數量大、規格多的物資管理模式變為數量少的托盤管理模式。梳理采購任務包和安裝任務包之間的邏輯關系,讓信息化軟件生成準確的采購任務包納期。
系統截圖如下所示:

圖 4 分交單管理界面截圖
? 非標件成品賦碼模塊
非標件成品賦碼模塊結合工業互聯網標識解析二級節點,獲取在制非標件編碼、屬性、圖紙等信息,并且通過與打印機、掃描設備等賦碼和標識識別設備集成,實現標識的快速打印,同時通過打印信息與生產制造信息的集成,實現配套企業生產制造狀態的實時在線反饋。其系統界面如下圖所示:

圖 5 非標件成品賦碼界面截圖
(3)生產經營監控
? 決策看板模塊
該模塊主要包括企業及其配套企業看板,企業看板中,展示配套企業的合同比例、總金額比例、訂單情況,生產狀態情況,拖期風險清單,拖期產品詳情(承接方、采購方、設備類型、當前節點、狀態),拖期比例,平均拖期天數。在非標件配套企業看板中,展示合同數量,合同總金額,月度、在跟蹤、手持訂單情況,外委非標件的生產狀態詳情,拖期風險清單,拖期詳情等核心信息。
企業看板示意如下圖所示:

圖 6 船廠經營看板
配套企業看板如下圖所示:

圖 7 配套企業經營看板
? 生產計劃管理模塊
生產計劃管理模塊由計劃查詢反饋、拖期風險管理、產品類型維護、節點經驗維護四部分組成。
計劃查詢反饋功能,主要用于配套企業在系統上反饋對應計劃的實際進展情況和監控節點的實際完成情況,集團用戶可在系統上進行查詢配套企業上報的所有信息。計劃查詢功能示意如下圖所示:

圖 8 計劃管理界面
? 經營項目管理模塊
該模塊主要包括經營報表管理、經營指標管理功能。
經營報表管理用于查詢每個配套企業的月度承接項目、在跟蹤項目、手持訂單、歷史訂單等情況。
其中月度承接項目管理定義為月度新增的生產計劃;在跟蹤項目管理定義為尚未形成合同簽訂的項目;手持訂單管理定義為已簽訂合同尚未完成交付的項目;歷史訂單管理定義為已完成交付的項目。
經營項目管理功能示意如下圖所示:

圖 9 經營項目管理界面
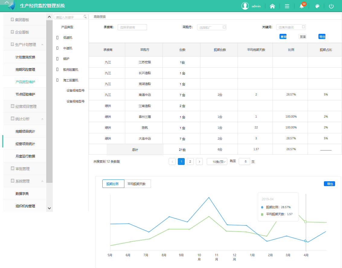
? 統計分析模塊
該模塊主要用于由拖期項目統計、經營項目統計、月度運行數據三部分組成。
脫期項目統計主要基于產品類型、配套企業、采購方以及關鍵詞等,對脫期項目進行篩選統計,呈現脫期臺數、脫期天數、脫期比例、脫期占比等統計表格,并形成趨勢圖。拖期項目統計功能示意如下圖所示:

圖 10 脫期項目統計界面
4. 安全及可靠性
項目將基于對船舶行業標識解析應用系統架構及業務流程的分析,開展系統性的威脅分析與風險評估,形成能夠覆蓋船舶行業標識解析應用系統在真實性、完整性、機密性等方面的安全需求,并基于此開展船舶行業標識解析應用系統的網絡安全防護體系設計,突破二維碼在船舶行業標識解析系統中應用的安全要求、國產商用密碼算法在解析系統安全中的應用等關鍵技術,針對物理與環境安全、網絡與通信安全、設備與系統安全、應用與數據安全等方面開展具體的安全機制設計與實現;在安全機制的部署與驗證環節,進行安全策略的部署與配置、安全機制與標識解析應用業務系統的集成與網絡安全測試、基于測試結果進行船舶及海工行業標識解析應用系統的網絡安全需求驗證及網絡安全狀況評估,保障船舶行業標識解析應用系統的網絡安全。其安全解決方案架構如下圖所示:

圖 11 安全解決方案架構圖
三、項目創新點和實施效果
1. 項目先進性及創新點
(1)促進標識解析行業推廣,打造船舶行業示范工程
基于船舶行業的工業互聯網平臺,通過構建標識解析體系及方案,通過船舶制造龍頭企業的核心競爭力在行業內開展推廣,依托其在技術、管理、應用等方面的豐富經驗,以及數字化及網絡化轉型的先鋒力量,形成面向船舶產品的行業級編碼標準,指導工業互聯網平臺的微服務組件及工業應用的開發建設。通過本項目建設,以船舶工業為視角,形成行業通用方案,聯合大企業以測帶研,通過試驗測試去不斷突破新的技術邊界,在短時間內快速提升工業互聯網平臺應用標準化能力,突破行業編碼映射及時空異構解析算法等新技術,面向全行業打造示范樣板工程。
(2)加速標識解析集成應用,培育優質應用生態
標識解析的最終目的是實現萬物物聯基礎上的一物一碼,并且要求線上管理維護統一。因此,通過標識解析集成應用,伴隨船舶工業企業的轉型升級,結合工業互聯網平臺上各種標準化的微服務組件或工業應用,有助于快速形成完整涵蓋工業互聯網網絡、工業傳感與控制、工業互聯網軟件、工業互聯網平臺、安全保障及系統集成服務等六大重點領域的工業互聯網產業體系,打造行業級標識解析應用的樣板企業。
(3)促進產業鏈應用互聯互通,催生新型制造模式
項目通過標識解析體系及平臺構建船舶行業的相關編碼標準,加速形成了船舶工業企業間的設備及制造管理系統信息集成機制。平臺提供工業協議的協同解析,通過連接云平臺智能下載相應的工業協議解析算法,同時統一數據接口、格式標準及數據采集方式,實現設備與設備、設備與系統之間互聯互通操作及多類設備數據的協同解析,滿足行業內企業各種網絡環境的應用場景,為公有云、私有云及混合云設備物聯等相關集成化應用提供保障。
2. 實施效果
本項目面向船舶產業鏈企業及船舶產品本身,從統一編碼要求出發,以編碼技術的基本原則為指導,對現行的基礎數據及編碼體系開展了規模化的整合,統籌考慮各專業及各環節的編碼需求,保證了各專業的編碼結構統一,有效提升編碼的易讀性和擴展性,促進實現船舶非標件全壽命周期集成應用的標準化和規范化,基于統一語義規范,實現了上下游企業的語義統一,從而打造了上游配套企業經營監控、非標產品編碼管理等核心模塊,全面提升了船廠非標件管理能力,解決了非標件管理難的問題。